
System Status
Easily Track and Identify Everything
Quickly and Easily see a High-level overview of past trends and detections. View # of connected agents, Known vulnerabilities, Top threat actors, and Tactics

MITRE ATTACKS
Top Mitre Tactics Detected
Easily View emerging threats and logs, detecting MITRE Tactics

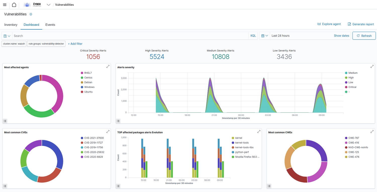
System Vulnerabilities
Eliminate the Guess work
Quickly View and react to detected vulnerabilities on your Corporate systems. View recommendations and Associated CVE's for each system.
XDR - Threat Hunting, Detection, and Responses
Our platform employs advanced threat detection mechanisms, including signature-based detection, anomaly detection, and behavioral analysis. This helps identify and respond to known and unknown threats in real-time, minimizing the risk of security breaches.
Why Choose Cyber Stronghold for XDR Protection?
Cyber-Stronghold XDR, or Extended Detection and Response, can play a crucial role in enhancing
the security posture of your corporate environment through its comprehensive features and functionalities:
When considering the adoption of Cyber-Stronghold XDR for your corporate environment, it's essential to evaluate your specific security needs,
the evolving threat landscape, and the latest features offered by the platform. Additionally, consulting the official documentation and staying informed about updates is crucial for making informed decisions.
1. Unified Security Platform: Cyber-Stronghold XDR provides a unified platform for monitoring and managing security events across your corporate network. It integrates various security tools and data sources, allowing for a holistic view of your organization's security landscape.
2. Advanced Threat Detection: The platform employs advanced threat detection mechanisms, including signature-based detection, anomaly detection, and behavioral analysis. This helps identify and respond to known and unknown threats in real-time, minimizing the risk of security breaches.
3. Incident Response and Orchestration: Cyber-Stronghold XDR facilitates rapid and coordinated incident response. Automated response actions and orchestration capabilities streamline the mitigation process, reducing the time it takes to identify, contain, and remediate security incidents.
4. Log Analysis and Correlation: The solution excels in log analysis and correlation, allowing security teams to sift through vast amounts of data to identify patterns and anomalies. This aids in the early detection of potential security incidents and helps in understanding the context of events.
5. Scalability: Cyber-Stronghold XDR is designed to scale with the growth of your corporate environment. Whether your organization is small or large, the platform can adapt to the changing demands of your security infrastructure.
6. Compliance Management: The platform assists in meeting regulatory compliance requirements by providing tools for monitoring and reporting on security controls. This is particularly beneficial for industries subject to specific data protection and privacy regulations.
7. User and Entity Behavior Analytics (UEBA): Cyber-Stronghold XDR leverages UEBA to analyze the behavior of users and entities within your network. This helps in identifying abnormal activities that may indicate potential insider threats or compromised accounts.
8. Threat Intelligence Integration: Integration with threat intelligence feeds enhances the platform's ability to detect emerging threats and vulnerabilities. This ensures that your corporate environment remains updated with the latest threat intelligence for proactive defense.
9. Dashboard and Reporting: Cyber-Stronghold XDR provides customizable dashboards and comprehensive reporting features, offering clear insights into the security status of your corporate environment. This aids in decision-making and communication with stakeholders.
When considering the adoption of Cyber-Stronghold XDR for your corporate environment, it's essential to evaluate your specific security needs, the evolving threat landscape, and the latest features offered by the platform. Additionally, consulting the official documentation and staying informed about updates is crucial for making informed decisions.